Delivering a flawless OTT viewing experience

With 82% of global internet traffic being videos (Source: Synthesia Research), the majority being over-the-top (OTT) videos, it has become more than important for OTT companies to optimize the overall OTT viewing experience.
To optimize for viewer experience, it is a no-brainer to understand the audience behavior, watching patterns, and consumption cohorts. Most OTT companies lack in drawing actionable insights from macro-level data.
With countless options at their fingertips, viewers demand a seamless and engaging experience. For CTOs and CPOs of OTT companies, ensuring this experience is critical to achieving key business goals such as converting free viewers into paid subscribers, reducing subscriber churn, and boosting both subscription and ad monetization revenues.
MediaMelon’s end-to-end analytics suite empowers OTT platforms to meet these challenges head-on with real-time actionable insights to optimize every aspect of the viewer experience. In this guide, we will dive into the elements of viewer experience and how can modern OTT companies ensure seamless content delivery & viewer satisfaction.
Viewer experience is a crucial business metric for OTT success
The importance of viewer experience optimization can not be overstated. A flawless viewing experience is pivotal for converting casual and free plan viewers into loyal, paying subscribers. It’s the key to reducing subscriber churn, which directly impacts the lifetime value and ARPU. Moreover, a well-optimized viewer experience drives higher engagement, leading to increased subscription revenue and ad monetization. In the current market landscape where competition is just a click away, offering a top-notch viewing experience is not optional—it’s essential, it’s a must.

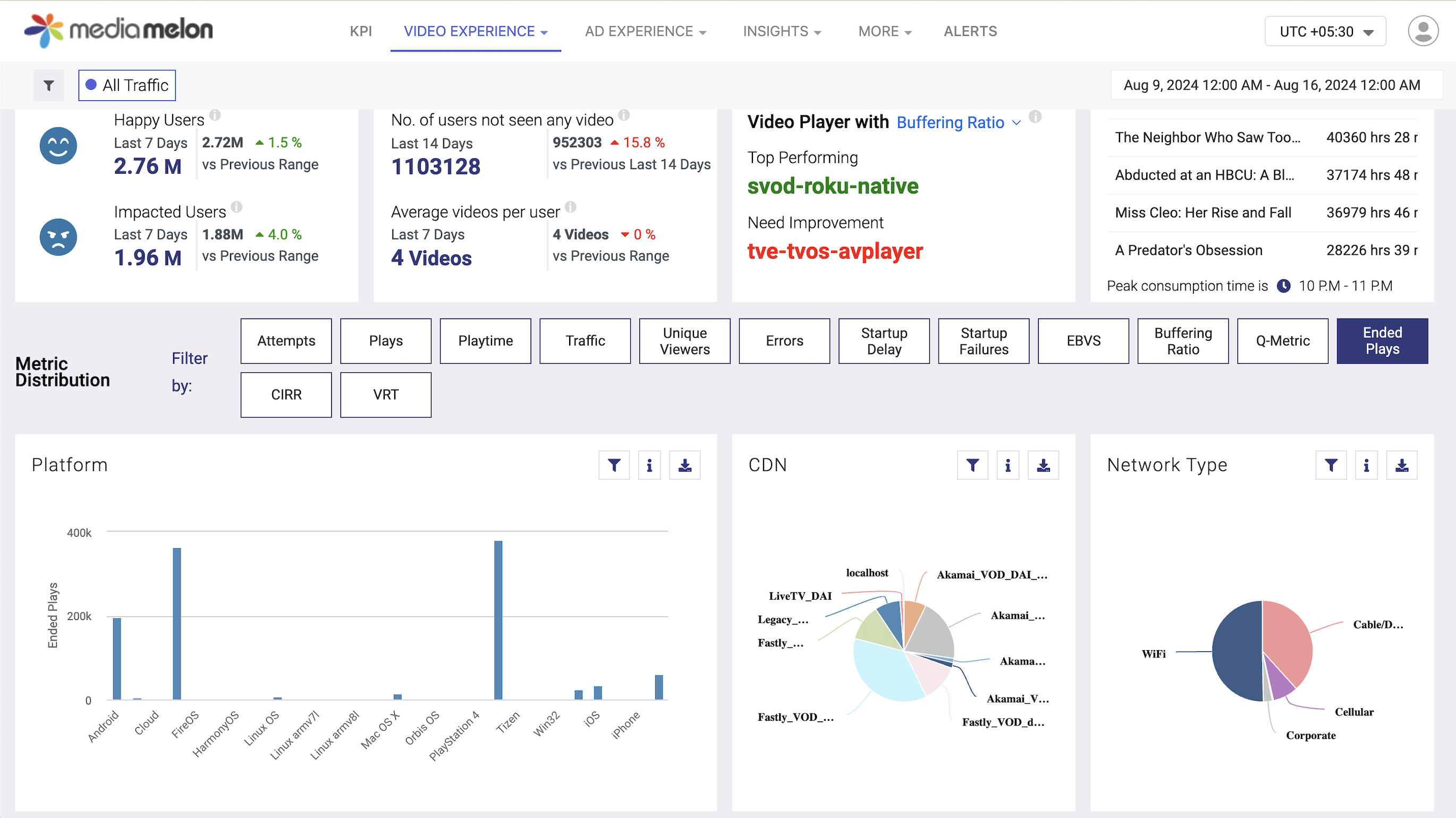
The MediaMelon advantage
MediaMelon SmartSight agent integrates within your backend systems, collating the real-time user behavior, and consumption patterns, and presents the QoE & QoS data in a quantifiable way, providing a holistic view of how services are delivered and consumed.
MediaMelon’s innovative data ingestion process is what sets us apart. This allows us to deliver an in-depth analysis of video playback quality, viewer engagement & satisfaction, advertising effectiveness, and even benchmark comparisons across the parameters (for eg. platforms, CDN, geography, networks, devices, etc).
Beyond streaming and advertising analytics, our platform offers tailored insights to enhance the entire digital experience with detailed error analytics, error heatmaps, AI-based anomaly detection, and a real-time alerting system backed by our state-of-the-art machine learning algorithms to help you optimize both content delivery and user engagement.

Continuous Improvement: Viewer Satisfaction is a Work in Progress
Maintaining high levels of viewer satisfaction is an ongoing process, and the only way to excel in it is to set up high standards of viewer engagement every day, every week, and every sprint. It’s not adequate to deliver a great experience once; it requires continuous monitoring, measuring, iterating, and improving.
With MediaMelon’s real-time analytics, you can keep a pulse on viewer experience. By continuously measuring key performance indicators (KPIs) such as buffer rates, video start times, playback, engagement, & latency metrics, SmartSight helps streaming companies identify areas for improvement and take proactive measures to enhance the viewing experience.
Our customizable KPI dashboard lets you keep track of all important metrics from one single dashboard. Product Managers can make the best use of it by pinning the important business-critical reports all in one place, without needing to switch between multiple dashboards and tabs.

Translating viewer problems into actionable insights
One of the standout features of MediaMelon’s SmartSight is its ability to translate viewer problems at a macro scale into actionable insights. By aggregating data across millions of viewing sessions across networks, devices, assets, & CDNs, SmartSight highlights trends and issues that might not be visible at the individual session level data. Whether it’s a recurring issue with a particular CDN or a sudden drop in ad engagement, SmartSight provides the insights needed to make data-backed decisions that enhance the viewer experience along with a capability to perform instant root cause analysis and drill down the data further.
Conclusion
In conclusion, delivering a flawless OTT viewing experience is more than about just offering high-quality content—it’s about ensuring that every aspect of the viewing journey is smooth, engaging, and optimized for the best possible user experience. With MediaMelon’s SmartSight analytics suite, OTT platforms have the tools at their fingertips, to drive higher engagement, increase revenue, and build lasting subscriber loyalty.
11 Comments
Comments are closed.
[…] High-quality audio and video are crucial for a positive viewing experience. […]
[…] this often comes with a downside. Constant pop-ups and irrelevant ads hamper the viewing experience to some extent. But, as the data shows, many people are willing to put up with ads today, […]
[…] Ad-supported models are more affordable for viewers and attract a wider audience. On the other hand, subscription services promise ad-free content and exclusive shows, appealing to those who prioritize a seamless viewing experience. […]
[…] Bitrate effectively sets the pace at which your video data travels. A high bitrate means your video data travels fast, resulting in a smoother and higher-quality viewing experience. […]
[…] This is one of the main reasons why most web content providers rely on Content Distribution Networks (CDNs) to deliver fast browsing and viewing experiences. […]
[…] video stream, creating a more fluid and uninterrupted viewing experience. This method enhances the user experience by reducing buffering and makes it harder for ad blockers to detect and remove […]
[…] the process of collecting, analyzing, and interpreting data from streaming platforms to improve the viewing experience, optimize operations, and make data-driven decisions. It provides insights into viewer behavior, […]
[…] the right error detection tool is crucial for ensuring seamless user experiences and maintaining application stability. The market is filled with various solutions, each offering […]
[…] Experiences: By allowing users to interact with the content, you can deliver tailored viewing experiences. For example, calculators or assessments provide custom insights based on user input, making the […]
[…] Now, let’s look at some ways to mitigate buffering and ensure your audience has an uninterrupted streaming experience. […]
[…] help further your goal. Your streaming analytics should provide valuable insights to optimize the viewing experience on your […]